Sections
Store cardBasket AnalysisQuadrant analysisProducers analysisProduct CardBrand salesPlanogram EfficiencyLost SalesCategory managersSuppliers salesMarkers comparisonProducts salesCategories salesCategory CardStores salesSales ChangeUnsaleable productsPrediction of OoS24-Hour AnalysisProducts movementEffectiveness of сashiersProducts for adjustmentPOS-terminal TrafficSales PlansPromotion AnalysisNew SKUEffectiveness of Loyalty ProgramPromo CardRFM - analysisStatistic of Loyalty ProgramCustomer Loyalty SegmentationLoyalty CardComparative DynamicsReceiptsStock MonitoringMainSTORE CARD
Reports on Datawiz BI service
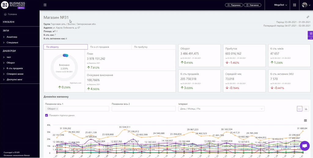
The "Store Card" report summarizes the basic information on the store and allows to analyze it in dynamics, comparing several metrics at once.

The general information about the store is displayed at the top of the report:
- Group - a group and subgroup (region) of stores this store is included in.
- Store Markers - a group of stores that share a common characteristic.
- Address - the location of the store.
- Area, m2 - the area of the store.
- Terminals Qty - the number of available terminals in the store.
- Qty of POS-terminal in work - the number of terminals open for client service.

There is a block of execution of the plans on three metrics: Sales, Sales Qty, Profit, below on the left side. It consists of:
- circular graph, which shows the percentage of execution of the plan as of the date of the last data downloading to the server;
- plan for the chosen metric for the current month;
- expected plan execution in %.
Note! To change the metric you need to use the navigation at the top of the block.

There are information cards on the right which display basic information about the status of the store, namely:
The cards indicate:
- actual value of metrics for the chosen period;
- chosen period;
- dynamics of the metric: green color and up arrow indicate an increase of the metric, and red color and down arrow - decrease of the metric.

The "Store Dynamics" visualization shows the change of chosen metrics for this store for the chosen period.
Above the graph there are two fields for customizing the display of visualization:
- Metrics - allow to choose the following indicators from the pop-up list:
- Sales
- Profit
- Receipt Qty
- Penetration rate,%
- Sales Qty
- Stock Qty at the end (beginning) of the day
- Stock price at the end (beginning) of the day
- Avg Receipt Price
- Markup, %
- Margin, %
- Turns, %
- Turns in absolute units
- Turns in monetary units
- Qty of active SKU
- VAT
- Excise
- Stock Qty at the beginning of the day
- Stock Price at the beginning of the day
Note! No more than six indicators can be displayed at a time in visualization.
- Interval - allows to set one of the proposed intervals:
- Day/Month/Year
- Month/Year
- Year
- Month
- Week
- Day of the Week
- Hours
To display data signing you must activate the corresponding checkbox above the visualization.
Available 2 visualization types: line graph, column graph.

Statistics of problem products
The block "Statistics of problem products" displays information about all identified problems in stores, statistics of their occurrence and resolution.
You can also analyze this information by Category and Product.
Statistics are collected from the mobile application Store Manager.

"Problem Products" tab
The tab allows to view detailed information about problematic products of a particular store.
The table allows to see detailed information about problem products in which store which problem was detected, the time of moving and solving the problem and information about users, their comments. The data in the table can be filtered by problem.
Note! The problem products block is displayed for the following types of roles:
- Owner
- Store manager
- Category manager
- Analyst
- Regional manager
- Top Manager
Metrics
The "Columns" button allows to select the metrics required by the user to generate a report:
- Identifier
- Barcode
- Problems Identified
- Problems Identified Change
- Problems Identified Change, %
- Unique Problems Identified
- Unique Problems Identified Change
- Unique Problems Identified Change, %
- Solved Problems
- Solved Problems Change
- Solved Problems Change, %
- % of the Solved Problems
- Date of problem identification
- Date of problem solving
- Avg Duration of solving
- Duration of solving
Filters
The selection of filters makes it possible to carry out the analysis within the specified conditions.
Filters button is placed on the right side above the report. Clicking on it opens a modal window with the following filters:
- Period
- Previous Period
- Categories
- Category Managers
- Brands
- Suppliers
- Producers
- Assortment Types
- Receipt Markers
- Product Markers
